Microsoft AZ-400 - Microsoft Azure DevOps Solutions
Task 5
For Project1, you need to create a project wiki named Wiki1 that uses the Mermaid syntax to render a diagram A sample of the desired output is stored in C:\Resources\TCPHandshake.png.
You need to create an instance of Azure Application Insights named az400-9940427-main and configure the instance to receive telemetry data from an Azure web app named az400-9940427-main.
To complete this task, sign in to the Microsoft Azure portal.
You need to meet the technical requirements for monitoring App1.
What should you use?
You need to perform the GitHub code migration. The solution must support the planned changes for the DevOps environment.
What should you use?
You need to meet the technical requirements for controlling access to Azure DevOps.
What should you use?
You plan to deploy a new database environment. The solution must meet the technical requirements. You need to prepare the database for the deployment. How should you formatthe export?
You need to replace the existing DevOps tools to support the planned changes.
What should you use? To answer, drag the appropriate tools to the correct targets. Each tool may be usedonce, more than once, or not at all. You may need to drag the split bar between panes or scroll to view content.
NOTE:Each correct selection is worth one point.

You are configuring the Azure DevOps dashboard. The solution must meet the technical requirements.
Which widget should you use for each metric? To answer, drag the appropriate widgets to the correct metrics. Each widgetmay be used once, more than once, or not at all. You may need to drag the split bar between panes or scroll to view content.
NOTE: Each correct selection is worth one point.

You plan to deploy a template named D:\Deploy.json to a resource group named Deploy-lod9940427.
You need to modify the template to meet the following requirements, and then to deploy the template:
The address space must be reduced to support only 256 total IP addresses.
The subnet address space must be reduced to support only 64 total IP addresses.
To complete this task, sign in to the Microsoft Azure portal.
O: 43SIMULATION
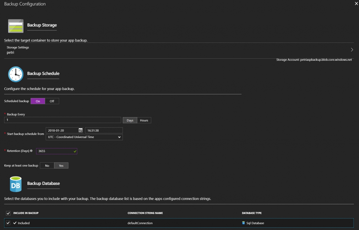
Your company plans to implement a new compliance strategy that will require all Azure web apps to be backed up every five hours.
You need to back up an Azure web app named az400-11566895-main every five hours to an Azure Storage accountin your resource group.
To complete this task, sign in to the Microsoft Azure portal.









